NetApp AIQUM integration
with Datadog

Maximize the performance and security of NetApp AIQUM platform

Home > Data Sheets > NetApp AIQUM integration with Datadog

Key Benefits

Improved Visibility

Faster Troubleshooting

Optimal Resource Allocation

Enhanced Security

Key Features

Real-Time Monitoring

Centralized Visibility

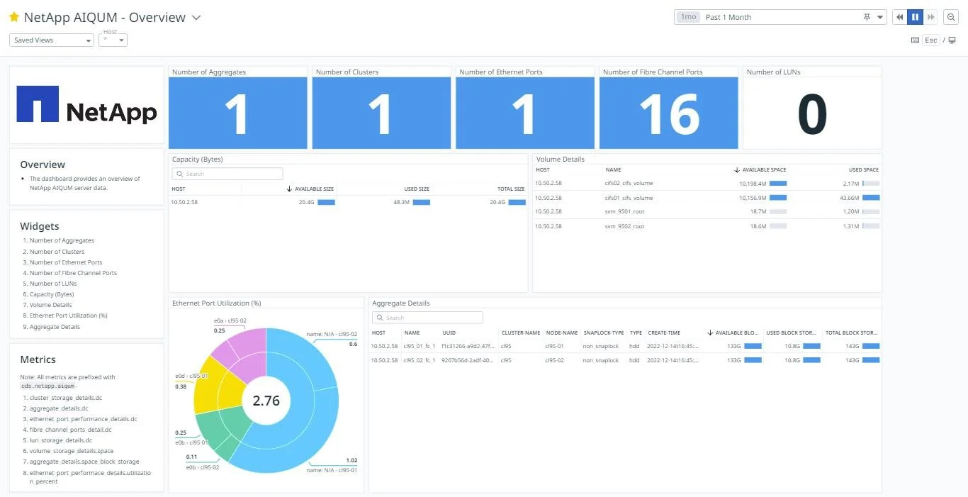
The NetApp ONTAP Integration App, available on Datadog Marketplace, provides improved visibility, faster troubleshooting, better resource allocation, and enhanced security. The integration includes real-time monitoring, pre-built dashboards, and alerts and notifications.

The integration is a Datadog agent based integration which uses a custom check to pull data from NetApp ONTAP Platform via REST API’s and ingests metrics into the Datadog platform. Users can monitor performance of NetApp ONTAP in Cluster mode and 7-mode instances.

Download PDF